Skip to content
GitLab
Explore
Sign in
Register
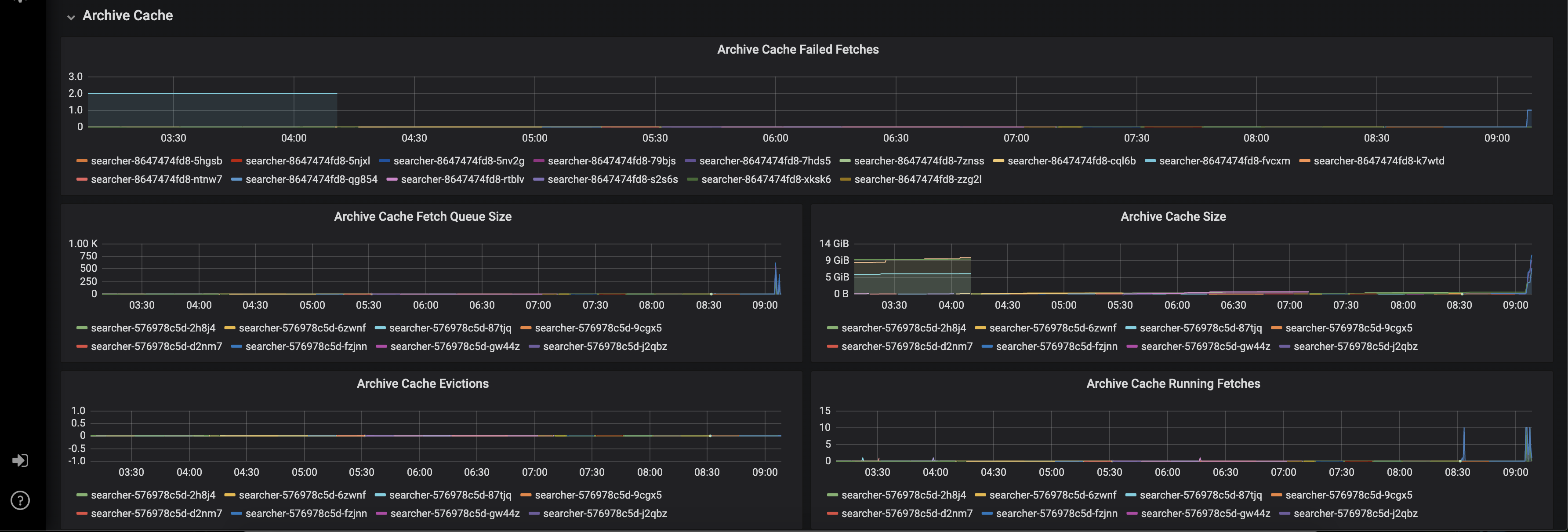
Unindexed search archive cache is not monitored
Created by: slimsag
Something like what was in the old searcher dashboard, but with alerts: