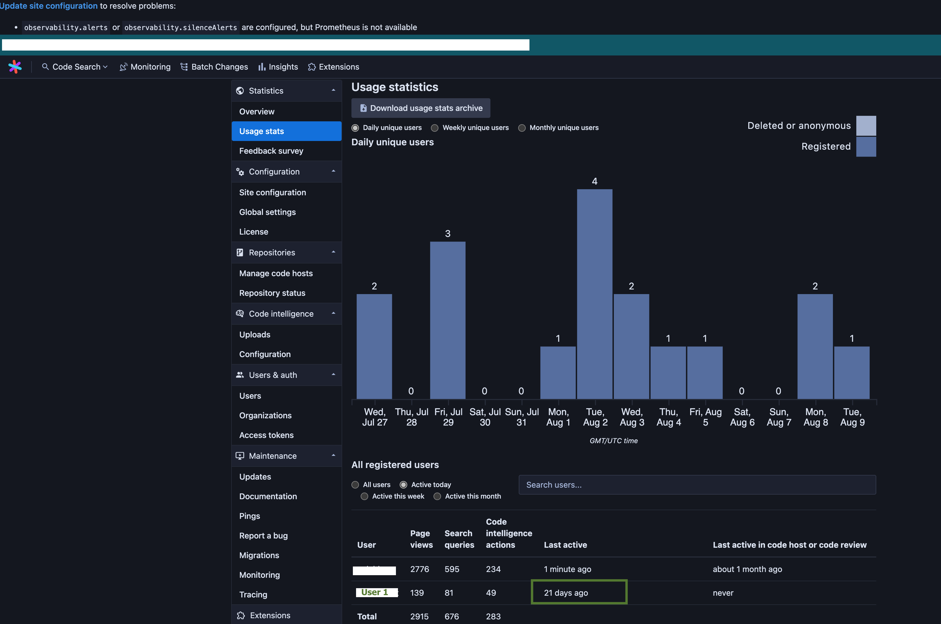
Usage Stats: "Active today" includes users that do not appear to be active today
Created by: mike-r-mclaughlin
- Sourcegraph version: 3.41.0
- Reported by: https://github.com/sourcegraph/accounts/issues/6716 via Slack
Details
On the Usage Stats page showing "active today" users, it includes users that have "21 days ago" under "Last active". I think this is because the user has API activity but no user activity.
Here's an example:
Notice there is a user that shows last active "21 days ago":

