monitoring: frontend page load latency alert fires unexpectedly
Created by: bobheadxi
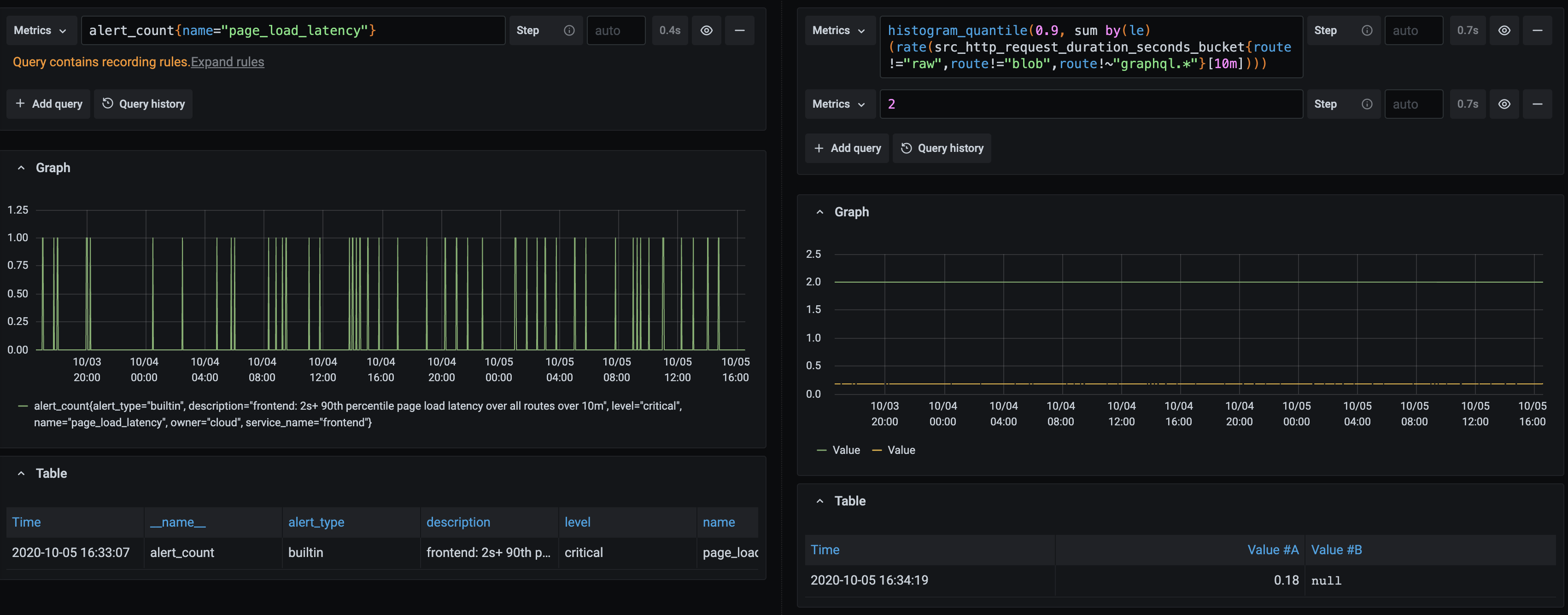
I'm seeing page load latency fire a lot in k8s.sgdev.org:
Top line on the right is threshold, which is not being reached. Also reported by a customer
Created by: bobheadxi
I'm seeing page load latency fire a lot in k8s.sgdev.org:
Top line on the right is threshold, which is not being reached. Also reported by a customer